Systems Administrator | Army & NYPD Veteran | CCNA | Security+

Supporting Linux systems, virtual infrastructure, and monitoring in mission-critical environments.

What I’m working on

...
My Path to DevOps

From NYPD Sergeant to DevOps Engineer My Self-Taught Journey into Cloud & Automation After retiring from the NYPD and serving in the U.S. Army, I set out to build my next chapter — not in uniform, but in the terminal. What began as simple curiosity about Linux quickly evolved into...

...
Homelab

DevOps Home Lab As a retired NYPD Sergeant and U.S. Army Veteran transitioning into DevOps, I built this self-hosted, production-grade home lab to mirror real-world infrastructure. It’s designed for learning, testing, automation, and hardening — with security and observability at its core. Hardware Setup Device Purpose Desktop Kali Linux +...

...
Packet Tracer

Building a Fully Redundant Multilayer Network in Cisco Packet Tracer Overview : In this project, I designed and implemented a high-availability enterprise network in Cisco Packet Tracer. The environment includes redundancy at every layer, dynamic routing, VLAN segmentation, First Hop Redundancy Protocols (FHRP), Access Control Lists (ACLs), DNS, GRE tunneling,...

Rakuten Spotlight Employee

From Day 1 at Rakuten Advertising to now, my DevOps internship has been nothing short of transformative. I’ve had the chance to roll up my sleeves, contribute to real-world projects, and learn from an incredible team. Watch to hear what it’s like behind the scenes at Rakuten—and why this experience...

Projects

...
Proxmox VM Decommissioning Pipeline

Proxmox VM Decommissioning Pipeline with Jenkins (Safe Infrastructure Teardown) I built an automated, safety-first VM decommissioning pipeline for Proxmox VE using Jenkins CI/CD and the Proxmox REST API. This project focuses on responsibly automating destructive infrastructure actions while enforcing guardrails, dependency cleanup, and audit-friendly workflows. The pipeline demonstrates how infrastructure...

...
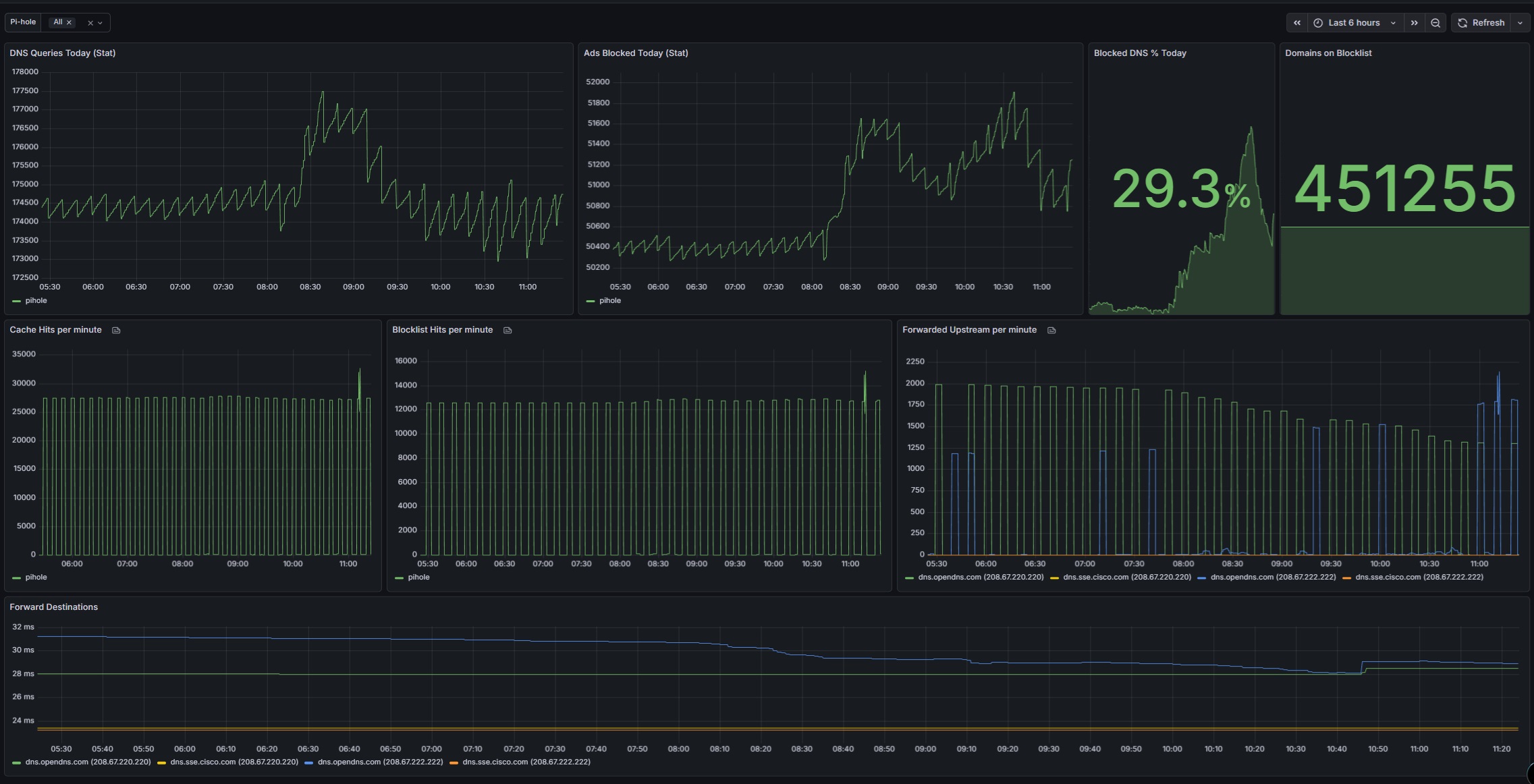
Pi-hole with Docker and OpenDNS

Pi-hole with Docker and OpenDNS (Network-Wide DNS, DHCP, and Monitoring) I deployed Pi-hole in Docker as a centralized DNS and DHCP service, using OpenDNS as the upstream resolver to provide network-wide ad blocking, content filtering, and DNS-level security. The environment is fully monitored using Prometheus and Grafana, providing visibility into...

...
Docker Full-Stack

DevOps Monitoring and Reverse Proxy Stack (Docker + Traefik) I built and published a production-style DevOps monitoring and reverse proxy stack using Docker Compose to demonstrate modern observability, security, and ingress patterns commonly used in real-world environments. This stack is designed to be secure by default, fully observable end-to-end, modular,...

...
Proxmox VM Provisioning Pipeline

Proxmox VM Provisioning Pipeline with Jenkins (Infrastructure CI/CD) I built an end-to-end infrastructure automation pipeline that provisions, secures, configures, and monitors virtual machines on Proxmox VE using modern DevOps tooling and real-world CI/CD patterns. This project replaces a traditional “app-only” pipeline with full infrastructure lifecycle automation — from VM creation...

Experience

United States Army
Sergeant,
Fort Riley, Kansas | May, 2002 - May, 2006

  • Operational Asset Management – Oversaw and maintained accountability for $200M+ in mission-critical equipment, achieving a 98% operational readiness rate across high-pressure deployments.

  • Technical Problem Solving – Diagnosed and repaired tanks and Humvees in combat zones, ensuring mission continuity and crew safety through rapid troubleshooting and mechanical precision.

  • Risk Mitigation & Safety – Executed patrol missions to detect and neutralize IED threats, implementing proactive safety measures in volatile environments to protect personnel and assets.

  • Training & Mentorship – Led and trained a 10-member team in advanced maintenance and recovery operations, improving technical readiness and efficiency by 30%.

New York City Police Department
Sergeant,
NYC, NY | January, 2007 - February, 2024

  • Data-Driven Problem Solving – Leveraged analytics to identify high-risk areas and deploy targeted strategies, reducing incidents by 15% through proactive resource allocation.

  • Team Leadership – Directed and coordinated 50+ officers during mission-critical operations, maintaining discipline, communication, and performance under pressure.

  • Training & Mentorship – Trained and guided junior officers in tactical response and technology adoption, fostering a culture of continuous improvement and operational readiness.

  • Cross-Functional Collaboration – Partnered with multi-agency task forces (NYSLA, FDNY, and Department of Buildings) to streamline communication and enforcement, improving efficiency and public safety outcomes.

Rakuten Advertising
DevOps Intern,
NYC, NY | May, 2025 - November, 2025

  • Cloud Access Governance – Administered IAM roles and policies across 90+ GCP projects using RBAC and least-privilege best practices. Migrated static IAM permissions to time-bound PAM roles, reducing persistent admin access by 97% and improving audit traceability.

  • IAM Audit Automation – Developed a Bash-based audit tool using gcloud and jq to detect non-inherited IAM roles at the project level, cutting review time from 30 minutes to under 5 minutes per project and enhancing compliance visibility.

  • Privileged Access Alerting – Engineered a real-time, event-driven alert system for GCP PAM requests.
    Slack: Sent immediate PAM creation alerts to managers for faster approvals.
    SendGrid: Delivered automated approval confirmations to requesters.
    Deployed the entire pipeline with Terraform for secure, reproducible rollouts.

  • Incident Response – Monitored PagerDuty alerts and resolved infrastructure issues including VM outages, failed services, and permission misconfigurations—restoring uptime and reducing operational impact.

Certifications

Badges & Skills

Education

Farmingdale State College
Farmingdale, NY January, 2024 - December, 2026

Bachelor of Science, Computer Security Technology - GPA 3.95

  • Honors: Epsilon Pi Tau (2025)
  • Relevant Coursework: Operating Systems and Security, Vulnerability Analysis, Applied Cryptography, Network Security, Introduction to Networks, Networking Fundamentals II, LAN Switching and Wireless, Accessing the WAN, Data Security and Privacy, Foundations of Computer Programming I & II

Suffolk Community College
Brentwood, NY December, 2013 - December, 2015

Associate in Arts, Liberal Arts

  • Relevant Coursework: Introduction to Computing, Statistics, Introduction to Human Communication